QuickFactory
La piattaforma
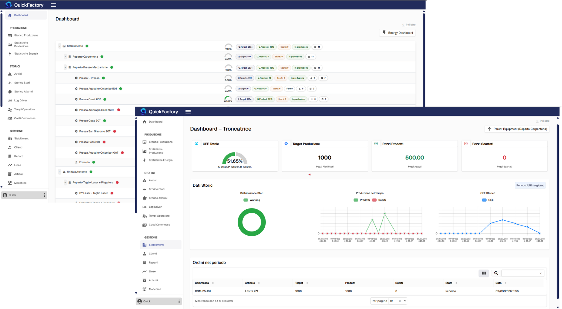
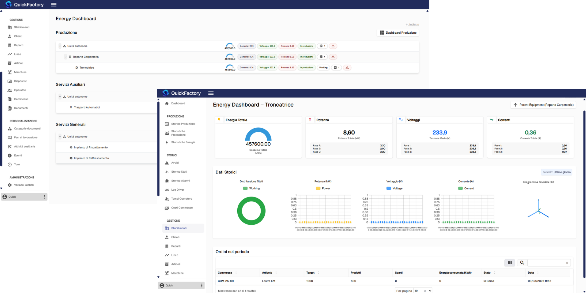
QuickFactory è la soluzione per digitalizzare la produzione, connettere macchine, operatori e dati, e gestire in tempo reale ogni processo aziendale.
Architettura
Una piattaforma scalabile e sicura basata su architettura client–server, progettata per garantire connettività, stabilità e prestazioni elevate negli ambienti produttivi.
Interfacce utente
La piattaforma è multi-client e permette di definire ruoli differenti per le diverse utenze, garantendo una corretta compartimentazione delle informazioni e un monitoraggio in tempo reale delle risorse e dei dati di propria competenza.
Nucleo centrale
Trasformano il linguaggio delle risorse dell'impianto in un linguaggio universale, raccogliendo dati in tempo reale e uniformando le informazioni provenienti dalle risorse e dai dispositivi aziendali.
Adattatori campo
Centralizza la gestione delle informazioni e aggrega i dati provenienti dalle diverse risorse dell'impianto produttivo. Riorganizza e prepara i dati per garantire integrità e sincronizzazione costanti.
Impianti & IoT
Tutto ciò che può comunicare nella rete del cliente e può fornire informazioni di processo a QuickFactory: macchinari, linee produttive, impianti, dispositivi IoT, etc.
Protocolli di Comunicazione
QuickFactory supporta i principali protocolli di comunicazione industriale, garantendo l'interoperabilità tra diversi dispositivi, impianti e sistemi software.
I protocolli di comunicazione sono la spina dorsale del sistema QuickFactory. Grazie alla compatibilità con diversi standard industriali, QuickFactory assicura una connessione fluida e sicura tra client, server e macchinari, indipendentemente dal produttore.
I principali protocolli supportati sono quelli più diffusi nell'automazione industriale, permettendo l'integrazione con una vasta gamma di impianti e macchine.
